Reportes de soporte

Solo quienes hayan contratado el módulo Soporte tendrán acceso a esta funcionalidad.

Los reportes del módulo de Soporte ayudan a presentar la información sobre la rapidez con la que el equipo responde a los problemas de los Clientes, el tipo de ticket, la prioridad de los tickets, marcos de tiempo, y más.

1. Tiempo de primera respuesta para Tickets

Este reporte representa el Tiempo de primera respuesta para Tickets promedio registrado en el lapso de tiempo seleccionado. Se mostrará la fecha y el "Tiempo de primera respuesta" promedio que llevó responder todos los Tickets creados en dicha fecha.

Para acceder al reporte de Tiempo de primera respuesta para Tickets ir a:

Inicio > Soporte > Informes > Tiempo de primera respuesta para Tickets

First Response Time for Issues

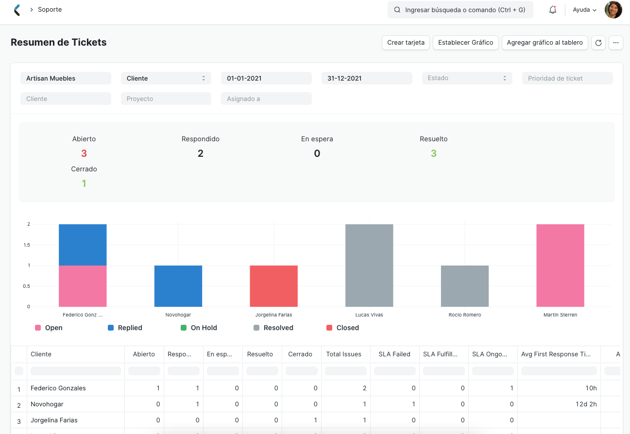
2. Resumen de Tickets

Este reporte brinda un resumen detallado de los Tickets generados, en base a:

  1. Cliente
  2. Tipo de ticket
  3. Prioridad de ticket
  4. Asignado a

Por ejemplo, si se seleccionó "Cliente" en el filtro "Basado en", se mostrará una lista de todos los Clientes junto a los siguientes detalles en base a los demás filtros aplicados:

  1. Cantidad de tickets Abiertos, Respondidos, En espera, Resueltos y Cerrados.
  2. Número total de tickets creados por ese Cliente.
  3. Número de tickets cuyo SLA fue cumplido, falló o está en curso.
  4. Promedios de métricas como Tiempo de primera respuesta, Tiempo de respuesta, Tiempo de resolución, Tiempo de resolución de usuario y Tiempo en espera.

El gráfico representa el número de tickets clasificados por estado para cada Cliente. El resumen del reporte ubicado sobre el gráfico sumariza el total de tickets Abiertos, Respondidos, En espera, Resueltos y Cerrados.

Para acceder al Resumen de tickets ir a:

Inicio > Soporte > Informes > Resumen de tickets

Issue Summary

3. Análisis de Tickets

Este reporte brinda un recuento de tickets de forma semanal, mensual, trimestral o anual, en base a:

  1. Cliente
  2. Asignado a
  3. Tipo de ticket
  4. Prioridad de ticket

Para acceder el reporte de Análisis de ticket ir a:

Inicio > Soporte > Informes > Análisis de Tickets

Issue Analytics