Informes de ventas

Permiten observar el desempeño comercial de la compañía y analizar los datos de venta de distintas formas a fin de visualizar el comportamiento de las ventas. Mediante la utilización de filtros se puede cambiar en forma dinámica la información expuesta.

Estas estadísticas pueden ser encontradas en:

Inicio > Ventas > Reportes clave

1. Análisis de Ventas

Ir a Ventas > Reportes clave > Análisis de venta.

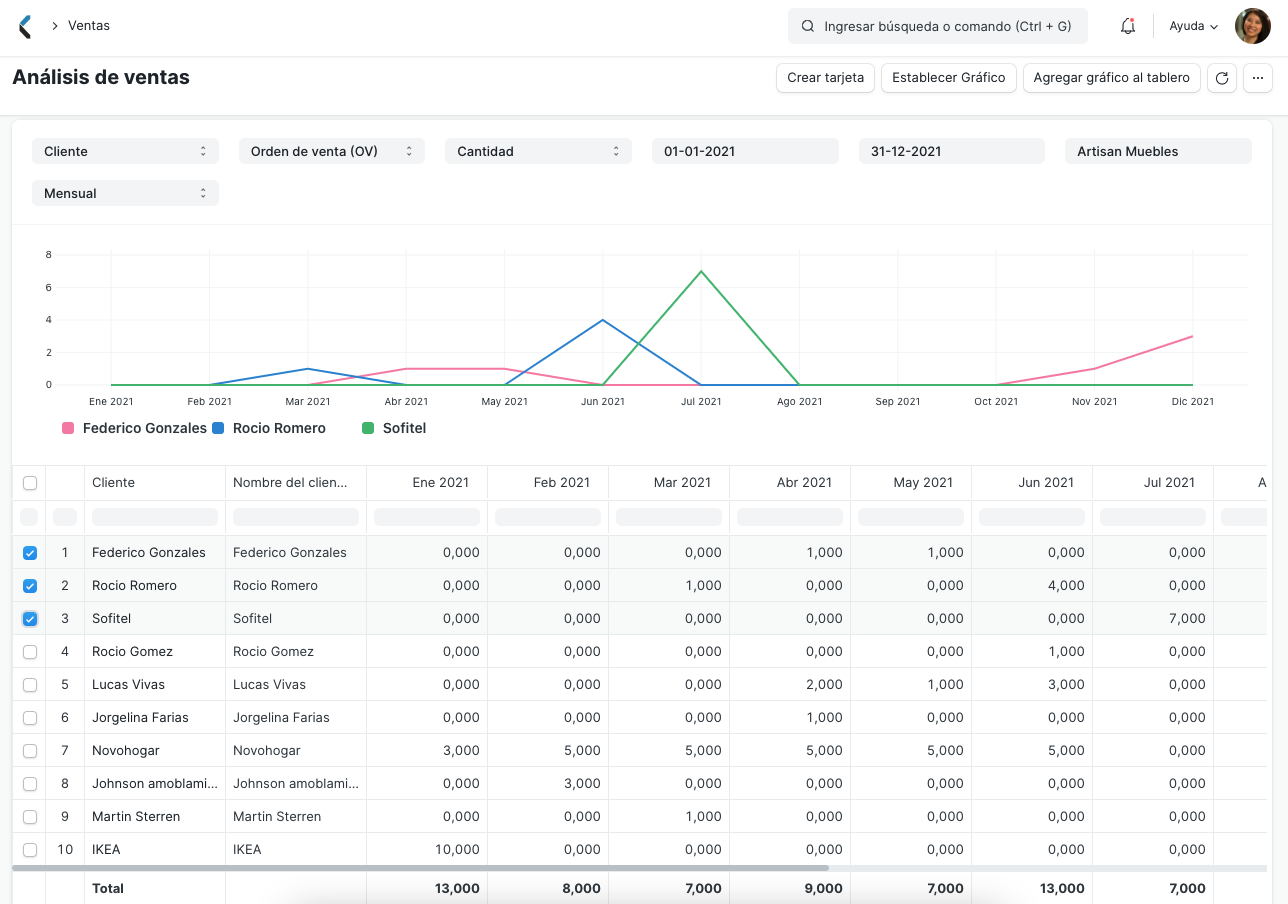
Como se puede ver a continuación, hay tres áreas que conforman el Análisis de Ventas: la barra de herramientas de filtros, la ventana de gráficos y la ventana de datos:

Sales Analytics Sections

La barra de herramientas contiene filtros que permiten seleccionar los datos que se quiere utilizar. A través de la lista desplegable se pueden desglosar los datos presentados. A medida que se selecciona la información que se quiere analizar, los datos comienzan a verse tanto en la ventana de datos como en la de gráficos.

Nota: si después de seleccionar los filtros no se actualiza la información del reporte o el gráfico, se debe hacer click en el botón Actualizar.

Sales Analytics Filters

En la ventana de datos se puede expandir o comprimir la información a ser analizada. Del lado izquierdo se encuentran casillas de selección. Cada casilla puede ser tildada o destildada. No hay restricciones a la comparación de datos, por ende un nivel más alto puede ser comparado con uno más bajo.

Sales Analytics Result

Utilizando el botón "Establecer Gráfico", se pueden establecer valores para los campos X e Y, utilizar distintos tipos de gráficos y seleccionar su color.

2. Embudo de ventas

Ir a Ventas > Reportes clave > Embudo de ventas.

El informe de flujo de ventas permite analizar la generación de la mismas. Muestra la progresión de etapas en el proceso de ventas. Hay cuatro etapas que llevan a una Orden de Venta: Iniciativas Activas, Oportunidades, Cotizaciones y Convertidos (Se convirtieron en Clientes)

  • Iniciativas Activas, muestra el número de todas las Iniciativas, incluyendo todas las otras etapas.
  • Oportunidades, muestra el número de Iniciativas para las cuales se han creado Oportunidades.
  • Cotización muestra el número de Iniciativas a las cuales se ha validado una Cotización.
  • Convertidos, muestra el número de Iniciativas para las cuales se validó una Cotización y Orden de Venta.

Las etapas anteriores generalmente incluyen a las etapas posteriores. Sin embargo, si una etapa anterior fue salteada, se pueden ver resultados contradictorios como dos Cotizaciones derivadas de una misma Oportunidad (porque no es obligatorio crear primero una Oportunidad).

Sales Funnel

Una vez seleccionado el intervalo de fechas el gráfico será actualizado, reflejando los cambios y las etiquetas asociadas.

3. Informe de Compras y Lealtad de Clientes

Ir a Ventas > Reportes clave > Compras y Lealtad de Clientes.

Para entender las ganancias, es interesante observar los datos desde puntos de vista de un nuevo cliente y uno existente. Este informe ayuda a visualizar la lealtad del cliente. El mismo consta de dos secciones: la sección de filtros y la sección de datos.

Compras y lealtad de clientes

A través de los filtros se puede seleccionar la Compañía y el intervalo de fechas. Los datos son actualizados en la sección de datos a medida que se realizan los cambios.

En la ventana de datos, las columnas de información son accesibles.

  • Columnas Movibles: pueden moverse y reorganizarse haciendo click en su encabezado y arrastrándolas.
  • Ordenar: para ordenar los datos en las columnas hacer click en el lado derecho del encabezado de la misma y se mostrarán las opciones de ordenar como ascendente, descendente, reestablecer orden o eliminar una columna.
  • Filtrar: Los cuadros de texto debajo de los encabezados de columna actúan como filtros instantáneos. Si se ingresa un número allí, se mostrarán todos los registros que se correspondan con el mismo.

El siguiente ejemplo muestra datos que han sido filtrados para el año 2021 y ordenados de forma descendente de acuerdo con el Total.

Compras y lealtad de clientes filtros

Se puede filtrar las Ordenes de venta por: Fechas (entre las cuales debe encontrarse la Fecha de vencimiento), Categoría de Cliente, Cliente, Grupo de productos, Producto, y Divisa/Moneda.

4. Más Reportes clave y Otros reportes

En Reportes clave, dentro del módulo Ventas, se encontrarán informes de Clientes Inactivos, Resumen de Transacciones por Vendedor, Historial de Venta de Productos, Tendencias de Cotización y Tendencias de Ordenes de Ventas.

En la sección "Otros Reportes" se pueden encontrar los siguientes informes:

  • Detalle de Iniciativas
  • Direcciones y contactos de clientes
  • Búsquedas de Lista de Materiales
  • Inventario Disponible de Artículos para Embalar
  • Productos de Orden de venta con Solicitud de compra pendiente
  • Saldo de clientes
  • Clientes sin transacciones de venta
  • Comisiones de socios de venta